Portfolio Details

Project information

  • Category: Logistics Software
  • Client: Frango Q'Delicia
  • Project date: 20 January, 2025
  • Project URL: avecontrol.jhoncleyton.dev
  • Project Repository: GitHub
  • Take a test: User: admin | Password: admin

AveControl - Professional Poultry Load Management

Professional system developed by JC Bytes, focused on comprehensive management and control of poultry loads. Complete solution for the entire logistics process, from initial registration to load closure, with advanced tracking, real-time notifications, and detailed reporting.

πŸ”” Real-Time Notifications System!
Advanced alert system with automatic notifications for new loads, pending items, and critical updates.

⭐ Key Features

Load Management
  • Detailed information registration
  • Automatic sequential numbering
  • Status control (Pending, In Progress, Completed, Cancelled)
  • Date and time tracking
  • Driver and vehicle association
Production Control
  • Bird quantity registration
  • Average weight control
  • Automatic surplus calculation
  • Mortality monitoring
  • Production efficiency metrics
Notification System
  • Real-time alerts (30-second intervals)
  • New load notifications
  • Pending load warnings
  • Incomplete load alerts
  • Customizable notifications per user
Request & Approval System
  • Review requests to different departments
  • Secure deletion request process
  • Multi-level approval workflow
  • Complete request history
  • Authorization tracking

πŸš€ Advanced Features

Access Levels:
  • πŸ‘‘ Administrator - Full system access
  • πŸ‘¨β€πŸ’Ό Manager - Management and reports
  • πŸ‘· Operator - Daily operations
  • πŸ‘οΈ Viewer - Read-only access
Department Permissions:
  • βš–οΈ Scale - Weight registration
  • 🏭 Production - Production control
  • πŸ’° Closing - Financial closure
  • 🏒 Management - Approvals

Operational Reports:
  • Loads by period
  • Driver productivity
  • Efficiency analysis
  • Production statistics
Management Reports:
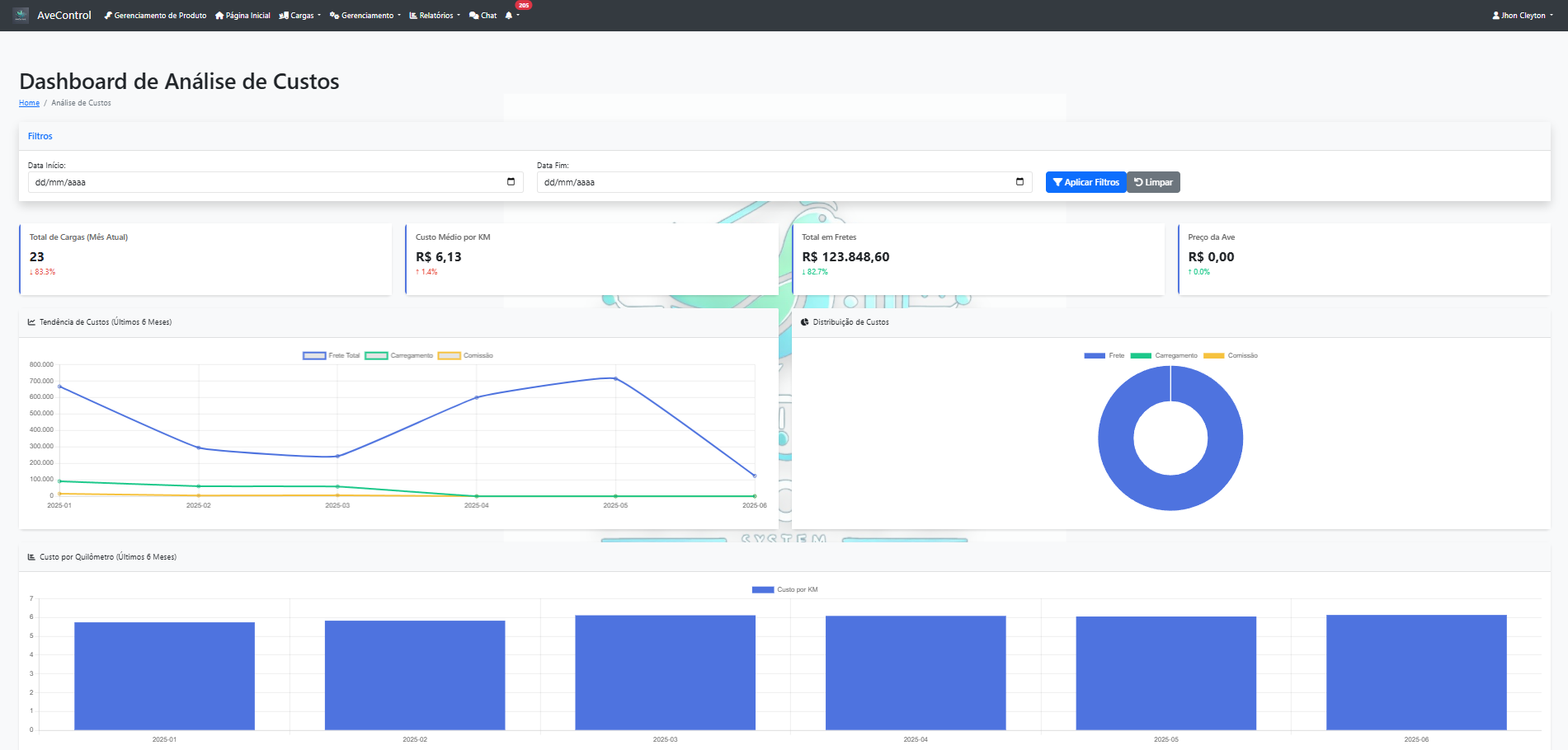
  • Interactive dashboard
  • Performance charts
  • Key Performance Indicators (KPIs)
  • Comparative analyses
  • Excel/PDF export

Automatic Backup:
  • ⏰ Twice daily (7 AM and 6 PM)
  • πŸ“… 15-day retention
  • πŸ“ Detailed operation logs
  • πŸ”„ Simplified recovery
Security:
  • πŸ” CSRF protection
  • πŸ”‘ Security tokens
  • βœ… Request validation
  • πŸ“‹ Complete audit trail
  • πŸ›‘οΈ Attack protection

Load Process Flow:
  1. Initial Registration - Scale department registers load
  2. Production Verification - Production team validates data
  3. Financial Closure - Closing department finalizes
  4. Final Authorization - Management approval
Request Process Flow:
  1. User Submits Request - With detailed justification
  2. Department Analysis - Responsible sector reviews
  3. Approval/Rejection - Decision with comments
  4. Notification - Requester receives update

πŸ› οΈ Technology Stack

Backend
Python 3.8+
Flask Framework
SQLAlchemy ORM
Flask-Login
Frontend
HTML5/CSS3
Bootstrap 5
JavaScript/jQuery
Database
SQLite
PostgreSQL Support
Automatic Migrations

πŸ’» System Requirements

  • Python 3.8 or higher
  • Modern web browser
  • 4GB RAM (minimum)
  • 10GB disk space
  • Internet connection

πŸ“¦ Installation

git clone https://github.com/JhonCleyton/AveControl.git
pip install -r requirements.txt
python config_inicial.py
python run.py