Portfolio Details

Project information

  • Category: Software management
  • Client: Frango Q'Delicia
  • Project date: 19 February, 2025
  • Project URL: contcarga.jhoncleyton.dev
  • Project Repository: GitHub
  • Take a test: User: admin | Password: admin123

ContCarga - Advanced Freight & Load Control System

Complete logistics management solution developed to optimize and control cargo transportation operations. The system offers an intuitive interface and advanced features for efficient fleet, driver, and load management with real-time tracking and comprehensive reporting.

πŸš€ Enhanced Version!
This system is now much more robust with advanced features for fleet management, preventive maintenance, and real-time analytics.

🌟 Main Features

Load Management
  • Complete load registration and tracking
  • Real-time status control
  • Complete movement history
  • Automatic route optimization
  • Delivery confirmation system
  • Electronic documentation
Fleet Control
  • Complete vehicle management
  • Preventive and corrective maintenance
  • Fuel consumption control
  • Vehicle documentation tracking
  • Maintenance scheduling
  • Cost per vehicle analysis
Driver Management
  • Complete driver registration
  • Documentation control (CNH, MOPP, etc.)
  • Time off and shift management
  • Performance tracking
  • Violation and incident records
  • Training history
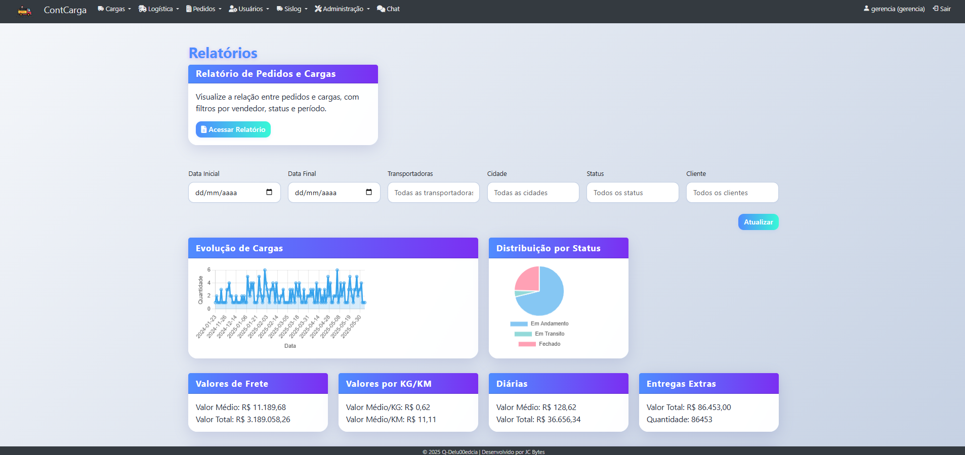
Reports & Analytics
  • Interactive dashboards
  • Custom reports
  • Key Performance Indicators (KPIs)
  • Cost analysis
  • Efficiency metrics
  • Excel/PDF export

πŸš€ Advanced Features

  • πŸ“ GPS integration for real-time vehicle tracking
  • πŸ—ΊοΈ Route visualization on interactive maps
  • ⏱️ Estimated arrival time (ETA) calculations
  • 🚨 Automatic alerts for route deviations
  • πŸ“Š Real-time delivery status updates
  • πŸ”” Push notifications for critical events

Cost Control:
  • Freight cost calculation
  • Fuel expense tracking
  • Maintenance cost monitoring
  • Driver payment management
Revenue Management:
  • Invoice generation
  • Payment tracking
  • Profit margin analysis
  • Financial reports

  • πŸ” Secure user authentication
  • πŸ‘₯ Role-Based Access Control (RBAC)
  • πŸ”‘ Encrypted password storage
  • πŸ›‘οΈ CSRF protection
  • πŸ“ Complete audit trail
  • πŸ”’ Secure session management

  • πŸ“± Fully responsive design
  • 🌐 Progressive Web App (PWA) support
  • ⚑ Quick access to main features
  • πŸ”” Real-time mobile notifications
  • πŸ“Έ Photo upload for documentation
  • πŸ”„ Offline mode capabilities

πŸ› οΈ Technology Stack

Backend
Python 3.8+
Flask Framework
SQLAlchemy ORM
Flask-Login
Frontend
HTML5/CSS3
Bootstrap 5
jQuery
Font Awesome
Database
SQLite (Dev)
PostgreSQL (Prod)
Migrations
Tools
Flask-WTF
Git
Jinja2
Boxicons

πŸ’» System Requirements

  • Python 3.8 or higher
  • pip (Python package manager)
  • Modern web browser
  • Git (optional, for versioning)
  • 4GB RAM minimum

πŸ”§ Quick Installation

git clone https://github.com/JhonCleyton/controle-cargas.git
cd controle-cargas
python -m venv venv
venv\Scripts\activate
pip install -r requirements.txt
flask db upgrade
flask run

πŸ“ˆ Development Roadmap

βœ… Completed:
  • Core load management system
  • Fleet and driver management
  • Basic reporting
  • User authentication
πŸ”„ In Progress / Planned:
  • GPS tracking API integration
  • Native mobile app
  • Advanced BI module
  • SAP system integration
  • Multi-branch support